Network cost
Feature overview
The network cost feature enables you to delve deeper into the distribution of traffic across your cluster and workloads, providing insights into the associated costs. With this feature, you can analyze how traffic is spread among your various workloads and gain a better understanding of the expenses incurred.
You will find details on egress, ingress network traffic, and costs, as well as a breakdown of intra-AZ and cross-AZ traffic patterns. This monitoring supports all network configurations, including both IPv4 and IPv6 clusters, ensuring complete visibility regardless of your IP addressing architecture. Refer to the glossary for an understanding of the meanings of these network traffic dimensions.
How it works
flowchart TB
subgraph cluster["Kubernetes Cluster"]
subgraph node1["Node"]
pod1["Pod"]
agent1["Kvisor Agent<br/>(DaemonSet)"]
end
subgraph node2["Node"]
pod2["Pod"]
agent2["Kvisor Agent<br/>(DaemonSet)"]
end
controller["Kvisor Controller<br/>(Deployment)"]
pod1 -.->|Network traffic| pod2
pod1 -.->|eBPF monitoring| agent1
pod2 -.->|eBPF monitoring| agent2
end
subgraph castai["Cast AI Platform"]
metrics["Cost Monitoring"]
api["Cast AI API"]
end
subgraph cloud["Cloud Provider"]
pricing["AWS/GCP/Azure<br/>Pricing Data"]
end
agent1 -->|"Network flow data<br/>(IPv4/IPv6)"| api
agent2 -->|"Network flow data<br/>(IPv4/IPv6)"| api
controller -->|Configuration & status| api
api -->|Pricing queries| pricing
api -->|"Calculated traffic costs"| metrics
user["User"]
user -->|"View network costs"| metrics
style agent1 fill:#4A90E2
style agent2 fill:#4A90E2
style controller fill:#4A90E2
style metrics fill:#50C878
style pod1 fill:#E8E8E8
style pod2 fill:#E8E8E8
Cast AI utilizes the Kvisor agent to identify in-cluster traffic across both IPv4 and IPv6 networks. You can easily install this service in your cluster by following the instructions provided on the Network cost tab.
Once installed, Kvisor collects traffic data from all IP communications using eBPF technology and sends it to Cast AI for analysis. Based on this data, Cast AI automatically determines the appropriate pricing based on your cloud provider.
By tracking both ingress and egress traffic across all IP protocols, Cast AI provides you with comprehensive visibility into your overall traffic patterns. This comprehensive monitoring ensures that your cost analysis remains accurate, regardless of whether your infrastructure uses IPv4, IPv6, or dual-stack configurations.
Additionally, detailed information about InterZone and IntraZone traffic, including the amount of transferred data and its corresponding price, is available. This allows you to view the traffic within your cluster and gain insights into its distribution among your various workloads. You can check traffic per day and observe how it changes over time.
You can also see traffic details within different dimensions, which are available in the Cost monitoring section.
Network traffic monitoring setup
To enable network cost monitoring with Kvisor, use the following Helm command:
helm upgrade --install castai-kvisor castai-helm/castai-kvisor -n castai-agent \
--reset-then-reuse-values \
--set castai.apiKey=<your-api-token> \
--set castai.clusterID=<your-cluster-id> \
--set agent.enabled=true \
--set agent.extraArgs.netflow-enabled=true
Important migration noteIf you have the
egressdcomponent running, it should be uninstalled before enabling network traffic monitoring in Kvisor:helm uninstall castai-egressd -n castai-agent
For more detailed configuration options, see the Kvisor configuration documentation.
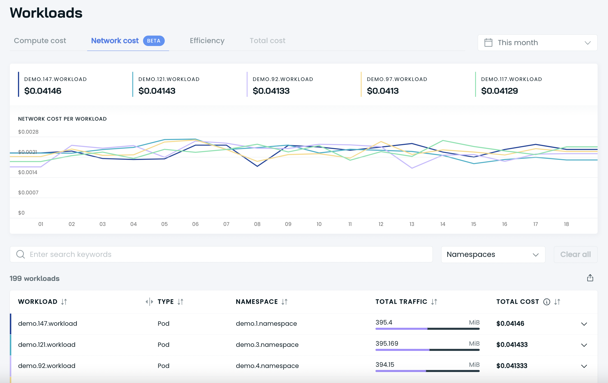
Workload network costs

In the workload network costs, you can analyze the destinations of the workload communication and review the corresponding workloads. To see the details, simply click "View details," and the details drawer will appear. Here, you can see all the destination information, traffic data, and costs of this data.

Workload details page

On the Workload Details page, you can review the top five destinations with which your selected workload is communicating. To view more information about traffic, costs, and other destinations, click the arrow next to the Cross-AZ communication widget. This will show you a drawer with the full details.
Cluster network costs

Namespaces

Allocation groups

Feature limitations
- Inter-region traffic has not been captured yet.
- Internet traffic is currently not being tracked.
Glossary
- Egress refers to the outgoing network traffic flowing out of a network, system, or device. It represents the exit point for data packets or connections from a network to external destinations.
- Ingress refers to the incoming network traffic flowing into a network, system, or device. It represents the entry point for data packets or connections from external sources into a network.
- Inter-Zone traffic refers to network traffic that flows between different availability zones in a cloud region. Availability zones are physically separate data centers within a region that are designed to provide high availability and fault tolerance.
- Intra-Zone traffic refers to network traffic that flows within the same availability zone. It typically involves communication between resources (such as virtual machines or containers) within the same data center or availability zone.
- Inter-Region traffic refers to network traffic that flows between different cloud regions. Cloud providers have multiple regions distributed across different geographic locations. Inter-Region traffic involves communication between resources located in different regions, which can be in different countries or continents.
- Internet traffic refers to network traffic that flows between cloud resources and external networks or devices over the public internet.
Updated 11 days ago
